时间:2018-01-29 16:12:00 来源:两段式煤气发生炉 浏览次数:633
两段式煤气发生炉介绍
两段式煤气发生炉是针对单段式煤气发生炉而言的。单段式煤气发生炉效率较低,煤焦油在高温下裂解为沥青质焦油,与煤气中的粉尘混杂在一起,容易沉淀在管道内堵塞管道,因而这种传统的单段炉只适用于输送距离较短,对燃料要求不高的窑炉及工业炉。
两段式煤气发生炉图片
两段式煤气发生炉工作原理
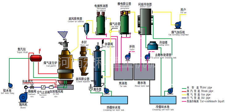
两段式煤气发生炉是由干馏段和气化段组成的煤气化设备。它以40~60mm的烟煤为原料,在煤气炉上段中进行干馏,干馏生成的半焦进入两段炉的下段进行气化反应。煤的干馏和气化集中在同一气化炉内完成,对生成的干馏煤气和气化煤气经优化配置的后处理设备分别进行除尘、除油、冷却、脱硫等工艺处理。经过处理后的洁净煤气经加压输送系统供给工业窑炉作为燃料使用。整个系统包括煤场、渣场、煤提升系统、煤仓、供煤系统、供风系统、两段炉气化系统、除尘净化系统、冷却系统、轻焦油捕集及回收系统、酚处理及酚水焚烧系统、脱硫系统、自动控制系统、煤气贮存及加压输出系统。
两段式煤气发生炉特点
(1)底部煤气由36个耐火通道提取,并有6个底部煤气调节阀来调节整个炉膛面的燃烧平衡。
(2)底部煤气另设一路中心管提取,其作用为:
a、与周边36个耐火通道共同组成干馏加热空间,形成内、外两层环形圈辐射热源。
b、与周边36个耐火通道共同组成膛断面燃烧平衡系统,避免了国内两段炉燃烧中心黑洞问题,能很方便的调节炉膛燃烧情况。
(3)采用高灰盆水封,高气化压力运行,发生炉气化程度高,产气量大。
(4)炉栅驱动除灰及下煤采用液压系统,实现自动控制。
(5)水夹套为压力容器,使用寿命非常长,自产蒸汽满足生产需要。
两段式煤气发生炉技术参数